山东耐威科自控技术有限公司

  • 企业名称 :   山东耐威科自控技术有限公司
  • 组织代码机构 :   66487402-6
  • 工商注册信息 :   370100200059524
  • 所属行业 :   仪器仪表/工业自动化
  • 咨询

联系方式

  • 联系人 :   朱向义
  • 机 :   18663770659
  • 话 :   0531-87968777
  • 真 :   0531-87968777
  • 址 :   济南市历下区解放东路56号

首页 >  产品展示 >  产品详情

热网监控
热网监控

热网监控

  • 所属分类 :
  • 产地 :
  • 产品概述 :

详细说明

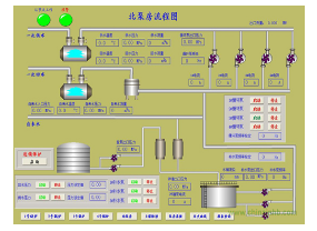
无人值守换热站控制系统由终端站和监控中心两大部分组成,系统采用PLC对一次网和二次网的供回水温度、供回水压力、供水流量、循环泵转速、调节阀开度等参数进行监控,并根据算法加以调节。上位机以嵌入式触摸屏及组态软件为平台建立友好人机界面,可对换热站的运行参数进行就地监控。系统可通过GPRS无线通讯模块将换热站实时的运转状态传送到监控调度中心,实现分布控制、集中控制。